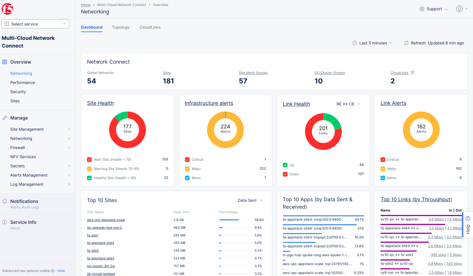
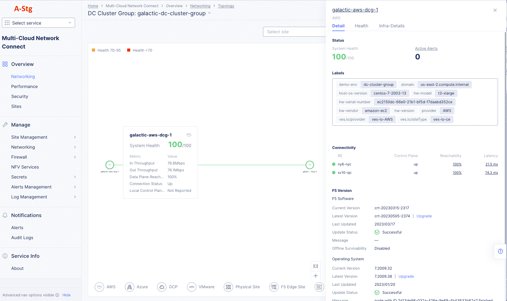
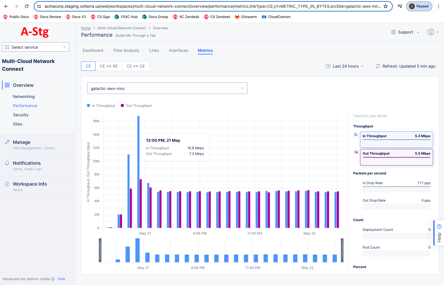
Monitor Site Networking

Published April 5, 2023 | Last modified February 5, 2026