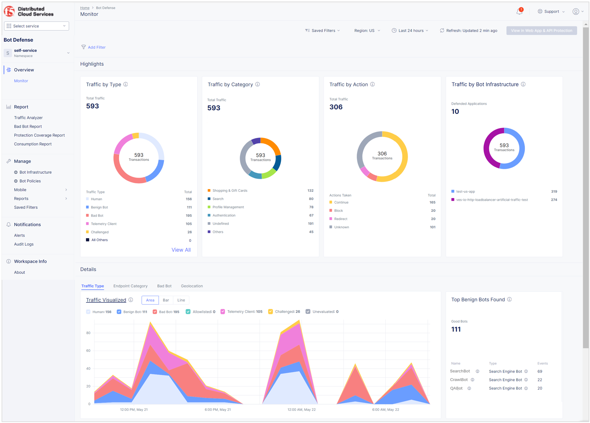
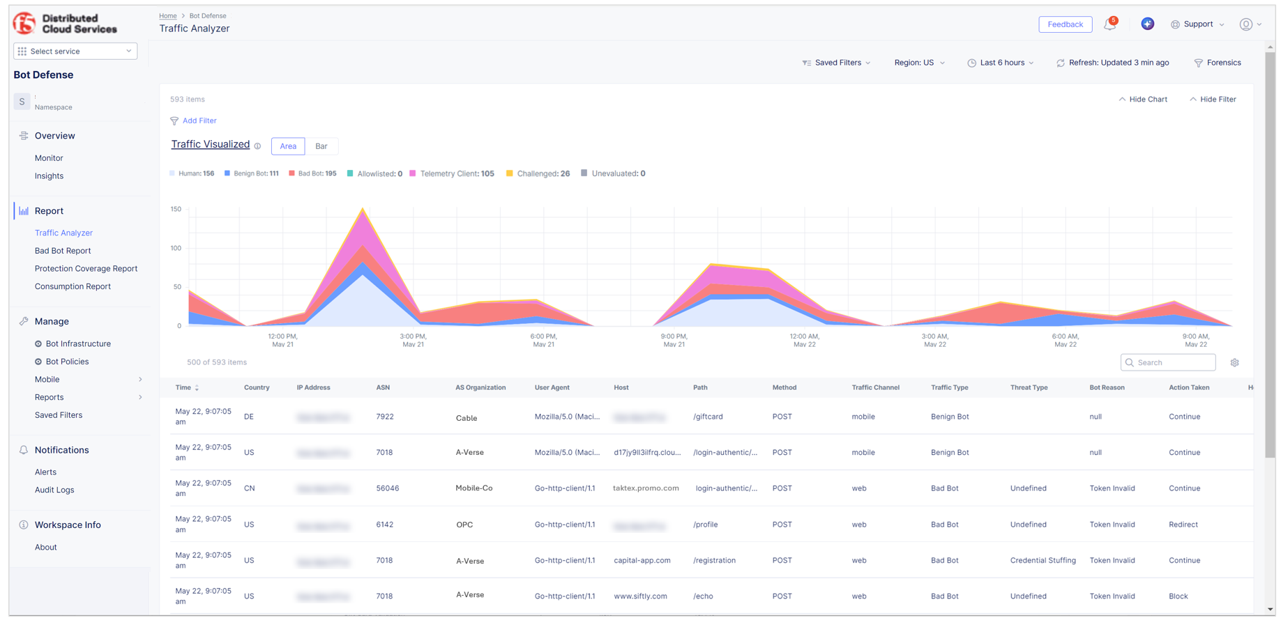
View Bot Defense Dashboards and Reports

Published April 5, 2023 | Last modified March 24, 2026